Replace system monitor with ressources

In the upcoming version of Ubuntu (26.04), the GNOME system monitor is expected to be replaced by the "Resources" application, according to a blog post. After testing it, I can confirm that it is a strong alternative: it offers more advanced resource management and a detailed view of all devices.

It would be wise to anticipate this change by integrating "Resources" into Zorin now, in place of the GNOME System Monitor.

Link to the application:

I personally use Mission Center:

1 Like

I use Mission Center, its like bringing NASA to your home computer, for resource usage monitoring, and management.




1 Like

thank you for your answers :slight_smile:

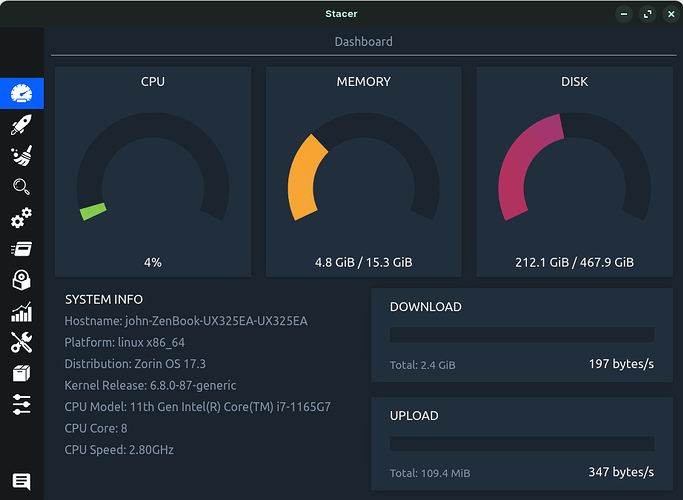
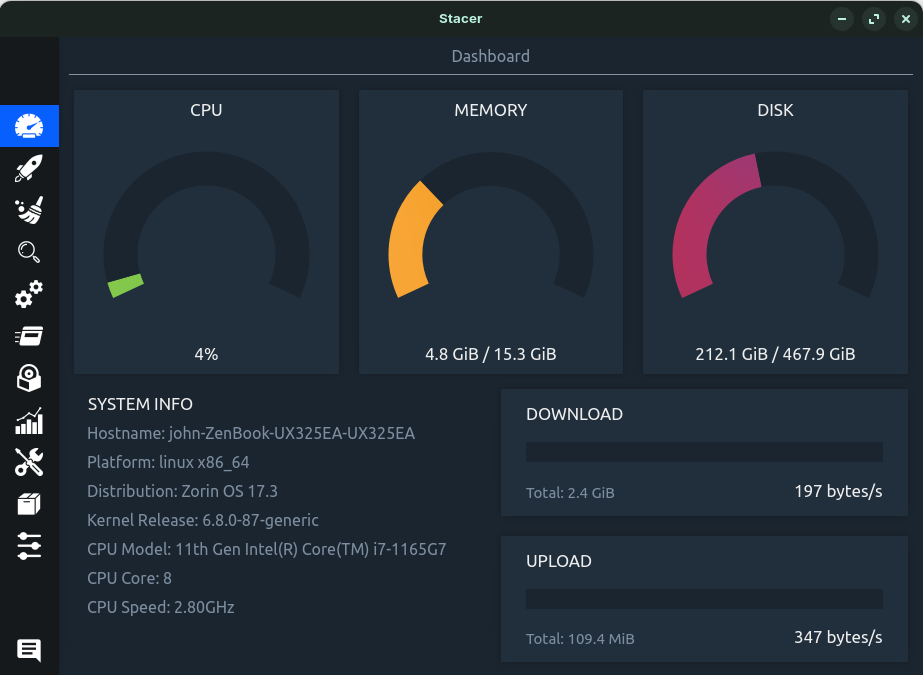
I use Stacer, its dashboard tells me how much system memory I am using at a glance which is useful as I have a lot of browsers and apps open at the same time:

1 Like

I notice that Nokyan's "Resources" package is limited exclusively as a flatpak.
This type of exclusivity would be a strong argument for Zorin OS to not replace the Standard Package with an exclusive and uncertain maintenance one.

2 Likes

I've been using Mission Center from the start and it works great.

1 Like

I would have to defer as (stand to be corrected) it is flatpak only. I think posts should make it clear like @Ponce-De-Leon does, that it is from flathub which indicates flatpak. Count me out.

Mission Center is also available as appimage.

It seems these are the only options for Mission Control.

For me, personally... if a package maintainer eschews the Standard Packaging formats and adheres only to an alternative; I cannot patronize it in any way.

This topic was automatically closed 90 days after the last reply. New replies are no longer allowed.