Unusual High RAM Usage

I've noticed that my RAM usage is very High on Zorin OS even when no Apps are running in the background. I've also looked at my Processes and nothing seems to drain more than Firefox which takes about 1GB of RAM. My RAM usage is at least at 19Gb out of my 32Gb RAM even when restarting Zorin OS and i really don't know why can someone help me please.

My System Specs are:
OS: Zorin OS 17.3 and Windows 11 Dualboot
CPU: Ryzen 7900X
GPU: RX 5700 XT
RAM: 32GB

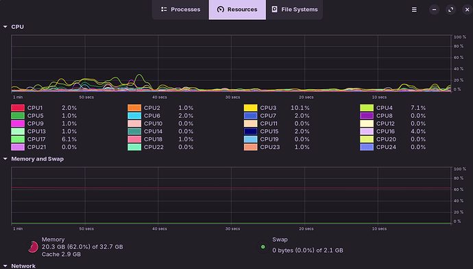
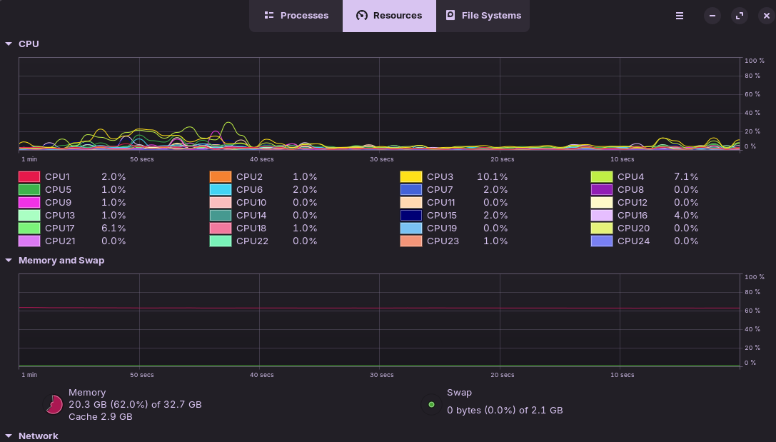
Can you try going in the Processes tab and clicking on RAM to show apps in a RAM usage order (the app that uses a lot of RAM should be at the top)

Like this right?

yes, but it seems like the highest is firefox and only uses 494.9 Mb of RAM so its definitely weird 20.3 Gb are being used...

Also, you might do a MemTest to test your RAM, in case it is what is faulty.

I would have thought a memory leak was at play, until you showed your running processes. A memory leak gradually builds, and you can see it climbing.

1 Like

This is the only thing that's actively running so it's probably something different

Alright i'll do a test with MemTest and update you when it's complete

I see there several Processes called ''Isolated Web Co'' ... Do You know what Program that might be?

Here are the Results from MemTest, the RAM sticks are fine it's something on Linux.



I've also checked my RAM usage in Windows and it's fine, it's just in Zorin OS that i have such a high RAM usage

1 Like

I've looked into the properties and in the Command Line it seems to have something to do with Firefox, that's also why I've stated that Firefox uses about 1GB of RAM

Okay, I've looked some more into why Zorin OS could use up so much RAM and i basically found out about Disk Caching. That would also explain why my RAM usage is so high at Startup and constantly at ~19Gb of RAM usage not changing much. So if you also experience the same 'problem' as me you now hopefully now know it's not because your RAM is faulty or that some Application is draining all your RAM.

I originally made this post because of the game Marvel Rivals constantly crashing in high demand situations. As i began to troubleshot i looked into the Task manager and noticed my high RAM usage, maybe thinking that being the cause of the crashes. So i lowered the graphics a bit and monitored the RAM Usage while playing. I saw that at the time of my Crashes, that the RAM Usage was being maxed out at 32.7GB out of 32.7GB. So i thought that my OS has some sort of problem with memory, but no it's probably just the game running unstable because of some other issue.

But i will still keep an eye out for RAM Usage especially because of the fact that my memory maybe(!) ran out in Marvel Rivals. Thank you for all those who decided to help me and i appreciate you for taking the time to help me.

This thing is hopefully solved now